生線產解決方案
薯類淀粉廢水蛋白提取生產線
我國是薯類生產大國,甘薯和馬鈴薯產量均居世界。目前,在我國薯類主要用于生產淀粉,在生產過程中會產生大量含有薯類蛋白的細胞液,薯類蛋白具有較好的營養和保健功效。為了有效改善污染及浪費的情況,我公司在引進歐洲先進工藝技術的基礎上,結合國內客戶的實際情況,研究開發了適合我國國情的薯類蛋白回收技術,對甘薯、薯類淀粉加工細胞液中蛋白生產關鍵技術的研究,優化適合產業化生產的工藝,研發薯類蛋白生產的配套設備,開發新型薯類蛋白產品,并對薯類蛋白的功能及保健特性進行研究,建立相關的產品評價指標,從而進一步提高薯類淀粉加工的附加值,提高甘薯加工企業的經濟效益和國際市場的競爭力,促進農業增效和農民增收,對于節能減排、緩解污染及廢棄物綜合利用具有重要的經濟和社會意義。
薯類淀粉加工過程中產生的廢水蛋白是主要固含物。

薯類蛋簡介
在薯類淀粉生產過程中,排出了大量的廢水和廢渣,這些工業廢水含有大量的有機物,是高污染的廢水。這些廢水中COD可以達到20000以上,氨氮達到3500左右,如不加處理直接排放將造成嚴重的環境污染。而在污水處理過程中,氮很難處理,既果能處理達標,處理費用也會很高,而且污水處理的設備設施投資會更大。特別是薯類淀粉的排放廢水,泡沫多污水處理很難正常運行,采用先進的薯類蛋白分離技術,剛好可以利用這些工業廢水提取薯類蛋白,降低淀粉生產廢水中的有機物的排放量,消除了廢水泡沫的產生,使污水處理的負荷減輕,從而做到達標排放。而提取的薯類蛋白又可以作為食品或飼料的添加成分,特別是薯類蛋白屬于植物性蛋白,更利于消化和吸收。
從薯類薯汁中通過特殊的凝聚和分離技術提取出來的薯類蛋白, 稱為凝聚薯類蛋白,即CPP,略帶灰色的粉末,流動性好。
薯類蛋白組成成分分析:
| 名稱 | 含量 | 名稱 | 含量 |
| 水分 | 10 | 鎂 | 0.5mg/kg |
| 粗蛋白 | 75 | 銅 | 29mg/kg |
| 灰份 | 2.5 | 鉀 | 7.8 |
| 纖維 | 0.4 | 化物 | 0.6 |
| 鈣 | 0.8 | 2.2 | |
| 鈉 | 0.2 |
| 名稱 | 含量 | 名稱 | 含量 |
| 賴氨酸 | 5.88 | 苯基丙氨酸 | 4.3 |
| 蛋氨酸 | 1.81 | 酪氨酸 | 3.7 |
| 胱氨酸 | 0.7 | 組氨酸 | 1.4 |
| 蘇氨酸 | 4.61 | 丙胺酸 | 3.7 |
| 色氨酸 | 1.06 | 絲氨酸 | 4.3 |
| 亮氨酸 | 6.9 | 脯氨酸 | 3.2 |
| 異亮氨酸 | 3.8 | 天(門)冬氨酸 | 10.2 |
| 纈氨酸 | 4.3 | 谷氨酸 | 8.2 |
薯類蛋是薯類淀粉工業的副產物,研究發現它是早期斷奶仔豬的蛋白,尤其是在目前禁用動物蛋白質飼料的國際畜牧環境下,薯類蛋作為植物蛋白質飼料資源的意義重大。
薯類蛋白質是完全蛋白質,是一種營養價值較高的蛋白質,富含人體的8種氨基酸。其中的能量和蛋白質營養價值明顯優于豆粕,是價廉的天然氮源,有廣闊的發展前景。
薯類蛋白的用途
1. 生物飼料應用
薯類蛋白作用添加劑配制飼料,一方面可增加飼料中的蛋白含量,另一方面飼料的利用率明顯提高,可降低飼養成本。薯類蛋不僅含有豐富的蛋白質, 而且其氨基酸組成相當均衡, 可與脫脂奶粉和魚粉媲美。薯類蛋含消化能18.84 MJ/ kg, 可消化粗蛋白質74.08 , 蛋白質生物學效價76.87,均顯著高于豆粕。同時, 薯類蛋中大部分氨基酸, 尤其是Glu、Lys、Pro 的含量、表觀消化率或真消化率顯著或顯著高于豆粕, 回腸真可消化Glu、Lys、Pro 的含量分別為20.67、5.58、8.16,分別比豆粕高194.92、110.34、94.87 。可見,薯類蛋的能量和蛋白質氨基酸營養價值明顯優于豆粕。
薯類蛋白具有很高的生物營養價值,由于蛋白含量高并且蛋白中氨基酸自然構成平衡優于其它植物蛋白,加之氨基酸含量高,使得薯類蛋白特別適合用于動物幼崽的飼料;實踐證明,薯類蛋白作為蛋白源用于成年動物飼料時,也同樣具有很好的效果,甚至優于其它蛋白,如魚粉,大豆蛋白,因此薯類蛋白已經廣泛用作各類動物飼料的添加劑,如牛飼料,禽類飼料,寵物飼料,魚飼料
相關專家在研究薯類蛋白在仔豬喂養過程中的實驗表明,薯類蛋的消化率隨仔豬日齡的增加而提高, 即從3~4 周齡的87提高到5~6 周齡的93以上。其氨基酸的平均消化率達87.5,有效能值高于與之相比較的其他蛋白質飼料,隨著薯類淀粉生產廢水提取蛋白工藝的不斷完善,將為我國薯類行業的生產開辟新的路徑,特別是發現飼料生產中一些不法廠家,為了提高蛋白含量添加三聚胺,已經造成了很的危害,國家嚴格控制查處,而動物蛋白與植物蛋白相比更不利于吸收,而且近幾年出現的瘋牛病又使人們更加青睞于植物蛋白,這對薯類蛋白的生產和銷售會產生更大的促進作用。利用中國在一定歷史條件下的薯類資源和地位置優勢,發展精制薯類植物蛋白產業,延伸長薯類淀粉產業鏈,開拓國內市場,開發并占領亞太地區市場。
2.保健食品應用
薯類蛋白中的賴氨酸含量遠高于各類蛋白,薯類蛋白的營養僅略次于雞蛋蛋白,其中賴氨酸含量高達93mg/100g色氨酸也達32mg/100g。薯類蛋白中含有豐富的多糖蛋白體,通常它被俗稱為粘體蛋白,此類蛋白能預防心血管系統的脂肪沉積,保持動脈血管的彈性,防止動脈粥樣化的過早發生,還可防止肝、腎中結締組織的萎縮,保持呼吸道和消化道的潤滑。薯類蛋白和甘薯蛋白一樣可以防治膠原病。薯類蛋白也是一種對中老年人有價值的保健食品,并具有重要的保健生理功能。
薯類蛋白是純凈的蛋白濃縮物,具有多種均衡的氨基酸組分,有高的營養價值。是一種具潛力的保健食品。薯類蛋白含豐富的蛋白質、粗纖維、碳水化合物,能為人類提供有一的營養元素。薯類蛋白含有大量粘體蛋白質,粘體蛋白質是一種多糖蛋白的混合物。膳食纖維為蛋白樣品的11.7%,含量相當豐富。它具有增強腸道功能,有利糞便排出,降低血膽固醇、調整血糖,控制體重和減肥,預防結腸癌等作用,相信通過對薯類蛋白提取生產工藝的食品化升級,生產的薯類蛋白將作為一種新的保健食品被人們認知。
3.工業發酵應用
薯類蛋白也可作為氮源,用于工業發酵,特別是有些工藝需要顆粒小的蛋白,薯類蛋白就具有不可替代的優勢。
現在,歐洲市場薯類蛋白的價值1100-1300歐元/t左右(含量60),含量更高的價值更高。國內8000-11000元。現在已有飼料廠家使用。
薯類蛋加工業現狀
1.蛋白質原料不足是當今飼料行業棘手的問題之一,尋找新的蛋白質資源、開發質優價廉的蛋白質飼料原料已成為飼料工業急需解決的問題。
2.我國是薯類生產和薯類淀粉加工的大國,但是薯類蛋卻并沒有得到薯類淀粉生產廠家和畜牧工作者的重視,致使薯類蛋沒有在我國畜發揮其重要的作用,造成了資源的巨大浪費。
3.由于我國目前薯類蛋的生產工藝與國外的生產工藝有很大不同,因此尚缺乏我國生產的薯類蛋作為飼料在斷奶仔豬上的應用效果研究。
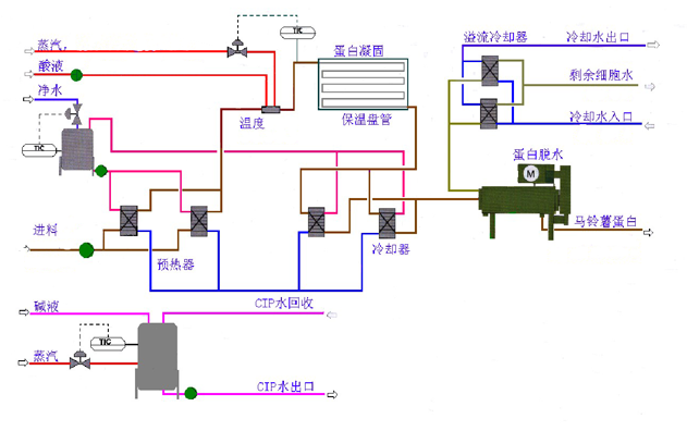
薯類蛋白提取技術 - 蛋白熱凝固工藝

從多級濃縮旋流站溢流出的細胞液水,通過螺桿泵泵入到蛋白回收單元的預熱段。在預熱段細胞液水將被加熱,預熱后達到40℃。在預熱段中安裝有多個板式熱交換器,其中一個處于清潔狀態。來自蛋白絮凝脫水單元的熱水被用作熱交換器的熱源水。熱交換器采用全封閉半自動操作的CIP系統進行清洗。生產中也可加入酸液,但因為廢液處理不利于環保,同時會對現場人員眼睛造成傷害,因此不建議加酸液。
2、原料絮凝單元
預熱的細胞液水被喂入到一個蒸汽噴射器,然后被加熱到112℃且壓力達到5-6bar。在盤管中停留一段時間后(1min),細胞液水中的蛋白被絮凝。
3、脫水單元
絮凝后的蛋白被輸送到臥式螺旋離心機中進行脫水。臥式螺旋離心機將蛋白脫水到約含38(實際可達到30以上)干物質含量。分離出來的水在預熱器中,作為細胞液預熱的熱源。(圖為脫水后蛋白)
4、干燥單元
空氣通過濾網經過換熱器加熱到要求的溫度,由引風機將熱風吸進旋轉閃蒸氣流干燥機中。脫水后的濕物料通過輸送螺旋機喂入到雙螺旋加料器中,通過進行旋轉閃蒸來將物料進一步進行打碎,增加表面積以確保快速熱交換,提燥效率。物料在通過旋流干燥機時燥。干燥后的蛋在旋風分離器中與空氣分離,濕空氣離開旋風分離器后經引風機排出。
5、篩分倉儲單元
蛋經成品螺旋輸送到均勻料倉中,然后經過均勻料倉下的杠桿給料器將淀粉輸送進入斗式提升機,斗提機將淀粉輸送到雙向輸送螺旋。如果蛋白的水分含量達不到要求,蛋經過雙向輸送螺旋回到均勻倉中;如果水分達標,蛋通過雙向輸送螺旋進入雙倉震動平篩中,震動篩將干燥后的蛋篩分分級,去除蛋中粗的顆粒,使成品蛋的細度能夠滿足標準。篩分后的蛋直接進入料倉中暫存。
采取均勻料倉可以保證產品的均衡,若干燥后的淀粉水分太干或太濕可以通過均勻料倉的循環將使得水分達標。尤其在氣流干燥機開機不穩定的時候,通過均勻料倉可以保證淀粉水分含量均勻達標。
6、稱重包裝單元
經過干燥的蛋水分含量達到12,然后進入勻料倉的蛋被輸送到自動包裝機中進行包裝。

薯類蛋白提取項目,是薯類淀粉加工中的重要一環,是淀粉加工的延續,不僅是薯類加工重要組成組部分,也是污水處理中的重要一環。交給我們河南固博實業有限公司,給您的產品創造更大的價值。
